Search
Construct a data query without writing SQL
Overview
In the Search tool in Panther, search across all of your data—including log events, rule matches, and more—without writing SQL. You can use dropdown fields to create filter expressions, and group them using AND and OR functionality. It's also possible to execute PantherFlow queries in Search—including to generate visualizations that can be added to custom dashboards.
Filter expressions can be constructed in different ways: as key/value pairs, a free text search, or a regular expression search. Each of these can also use wildcard characters. You can combine different types of filter expressions in one search.

When a search is run, a results table is displayed below a histogram visualizing the distribution of result events over time. The results table is customizable—you can add or remove event fields as columns. Also from the results table, you can add inclusive/exclusive filters to your search, pivot, and look up related enrichment data. You can use Panther AI to summarize your results set.
You can collaborate with your team by downloading the results table, or sharing a link to your specific search in Panther.
How to use Search
You can effectively search your data using:
A combination of filters: Start by making selections in the database, table, and date range filters—then create your own filter expressions.
PantherFlow: Learn how to use PantherFlow in Search below
Using database, table, and date range filters
Use the database, table, and date range filters to narrow the scope of your search. Using these controls is optional, but can significantly improve search performance when searching over large data sets. Learn more about each of these filters below.
If you write a PantherFlow query in Search, Panther attempts to keep the query text in sync with database, table, and date range filter values. Learn more in PantherFlow query text and filter syncing.

Database filter
Use the database filter to narrow your search to certain databases, such as only Logs or Rule Matches.
The default value of this filter is Logs. The options contained in the database filter are:
Rule Matches
Logs
Lookups
Monitor
Cloud Security
Rule Errors
Signals

Table filter
Use the table filter to narrow your search to certain tables, within the databases indicated by the database filter.
The default value of this filter is All tables, which includes all tables for each included database. You can narrow the search by selecting only certain tables in this dropdown.

Date range filter
Use the date range filter to narrow your search to a certain period of time.
The default value of this filter is Last 20 mins. You can use one of the preset relative options (like Last hour or Last week), set your own relative window with Relative time, remove the time constraint with All time, or set a specific window with Custom range. When using Custom range, take note of how time zones are used in Search.



Time zones in Search
If your Panther Console Display UTC Time Zone setting is ON, the Search tool will use Universal Coordinated Time (UTC) whenever displaying a timestamp. If the setting is OFF, the Search tool will use your local time zone when displaying a timestamp in the following locations:
When creating a custom range in the date range filter:

In key/value filter expressions where the value is a timestamp:

In the results table
TIMEcolumn:
Other timestamp columns in the results table (i.e., those that aren't
TIME) will still show in UTC.
Timestamps (including
p_event_time) shown in the event in both the JSON event slide-out panel and theEVENTcolumn in the results table will still show in UTC.
Creating filter expressions
A filter expression is a clause containing your key/value search logic, free search terms, or match patterns. To create filter expressions, click the Add search filter bar or use the add filter expression keyboard shortcut.

Key/value filter expression
With a key/value filter expression, you will select an event key and provide a value (if necessary).

To create a key/value filter expression:
Click the Add search filter bar, or use the add filter expression keyboard shortcut.
Select an event key from the dropdown list. The dropdown menu contains options grouped into the following categories:
Panther Fields: Includes Indicator Fields (also known as
p_anyfields), and Core Fields (p_udmfields), which are useful when searching across log types.
Multiple tables: Fields that are found in more than one log type.

All remaining tables with a matching field(s) are displayed in alphabetical order.
Select an operator (also known as a condition) from the dropdown menu.
The dropdown options will be limited to those applicable to the selected field's data type.
See a full list of available operators on Search Filter Operators.
Enter a value, if the selected operator requires one.
Learn more about using the wildcard character below.
If you would like to create another filter expression:
To create an
ANDfilter, click outside the expression you just created (but within the same horizontal bar), or pressTAB.To create an
ORfilter, click + Add OR Condition.
When you are ready to execute your search, click Search or press
ENTER.If there are more than two rows, they will collapse. To expand all filters into view, click Show +n conditions.
You can also quickly create key/value filter expressions from the results set of an initial search.
Free text filter expression
In a free text filter expression, you will enter a string.
Free text filter expressions may cause your search to take a long time to execute, as they search every field in every event (within the database, table, and date constraints), including fields nested in complex objects.
To improve search performance while using a free text filter expression, select a subset of tables to search.
To create a free text filter expression:
Click the Add search filter bar, or use the add filter expression keyboard shortcut.
Enter the text value.
Learn more about using the wildcard character below.
If you would like to create another filter expression:
To create an
ANDfilter, click outside the expression you just created (but within the same horizontal bar), or pressTAB.To create an
ORfilter, click + Add OR Condition.
When you are ready to execute your search, click Search or press
ENTER.If there are more than two rows, they will collapse. To expand all filters into view, click Show +n conditions.
Regular expression (regex) filter expression
Using regex in Search can be powerful for dynamic text-based searches across logs. Search supports POSIX-extended regular expressions.

To create a regex filter expression:
Click the Add search filter bar, or use the add filter expression keyboard shortcut.
To enter regex mode, use the regex keyboard shortcut.
To exit regex mode, you can repeat the same keyboard shortcut.
Enter the regular expression you wish to search, e.g.,
.*aws:.*admin.*.Learn more about using the wildcard character below.
If you would like to create another filter expression:
To create an
ANDfilter, click outside the expression you just created (but within the same horizontal bar), or pressTAB.To create an
ORfilter, click + Add OR Condition.
When you are ready to execute your search, click Search or press
ENTER.If there are more than two rows, they will collapse. To expand all filters into view, click Show +n conditions.
Using wildcards in filter expressions
The wildcard character (*) may be used as a placeholder at the beginning, middle, or end of a string or expression. The wildcard character may be used within a key/value filter expression (only where the key has type: string and the operator is LIKE), free text filter expression, or regex filter expression.
The position of the wildcard character determines which data is returned as a match:
Beginning: Any character(s) at or preceding the
*are considered a match.Middle: Any character(s) at the
*are considered a match.End: Any character(s) at or following the
*are considered a match.

Searching Indicators of Compromise
This functionality is not available when searching with PantherFlow.
When responding to a public breach disclosure or threat hunting generally, you may need to quickly find out whether any values in a list of Indicators of Compromise (IoCs) are found across any of your organization's event logs.
To search IoCs in Search:
Make database, table, and date range filter selections.
Click the Add search filter bar, or use the add filter expression keyboard shortcut.
Type or paste in the indicator or list of indicators.
From the dropdown options that appear, select the (auto-detect) option.
Search parses the inputted string where there are spaces, commas, and semicolons—then detects whether each value matches a Panther Indictor Field. For each detected indicator field, Search creates a key/value filter expression. Other values remain as free text expressions.
Each filter expression is joined by an
OR.
Click Search or press
ENTER.
Video walkthrough
Keyboard shortcuts for filter expressions
Use the keyboard shortcuts below when building filter expressions in Search:
Add filter expression Enter or exit regex mode
⌘/
⌃/
Select all filters in the current group
⌘A
⌃A
Copy selected filters
⌘C
⌃C
Paste
⌘V
⌃V
Undo
⌘Z
⌃Z
Redo
⇧⌘Z
⇧⌃Z
Delete selected filters
⌫
⌫
Using PantherFlow in Search
PantherFlow is in open beta starting with Panther version 1.110, and is available to all customers. Please share any bug reports and feature requests with your Panther support team.
To execute a PantherFlow query in Search:
In the left-hand navigation bar of your Panther Console, click Investigate > Search.
On the left side of the database filter, click the PantherFlow mode toggle.
This will replace the filter expression builder with a natural language input field and PantherFlow code editor.

In the PantherFlow code editor, enter your query (or use natural language to describe your query in the text box above).
As you type a query, the database, table, and date range filters in the upper-right corner of the page are kept in sync with the PantherFlow query text. Learn more in PantherFlow query text and filter syncing.
Learn how to construct a PantherFlow query in the PantherFlow documentation.
Note the current limitations of PantherFlow.
Click Search.
PantherFlow query text and filter syncing
PantherFlow query text and filter syncing is in open beta starting with Panther version 1.116, and is available to all customers. Please share any bug reports and feature requests with your Panther support team.
When you type a PantherFlow query or update the database, table, and date range filters values after entering a PantherFlow query, Panther will attempt to keep the query text and filter values in sync.
If the PantherFlow query text and filters cannot be synced, the PantherFlow query text will take precedence, and the filter value(s) will be ignored.
Entering or updating a PantherFlow query prompts changes in the filter values:
Specifying a date/time range (with a
| where p_event_time...statement) in your PantherFlow query will trigger an update to the date range filter.
After entering a PantherFlow query, updating the database, table, or date range filters will prompt changes in the PantherFlow query text:
When you update a filter value and your PantherFlow query already specifies a corresponding value (e.g., you update the date range filter and your query already specifies a date/time range with a
| where p_event_time...statement), that portion of the query will be updated to match the filter value.When you update a filter value and the PantherFlow query does not already specify a corresponding value (e.g., you update the database filter and your query does not already specify a database), a new line will be inserted specifying the filter value.
Database and table changes will be represented in a new line at the top of the PantherFlow query. Date/time changes will be represented in a new line below the database/table statement.
AI-powered PantherFlow query generation (beta)
AI-powered PantherFlow query generation is in open beta starting with Panther version 1.118, and is available to all customers. Please share any bug reports and feature requests with your Panther support team.
In addition to writing PantherFlow queries yourself, you can use natural language to generate them with Panther AI. This means you can describe your search intent in plain language (with any language). For example, "Show failed logins in the last 24h from Okta System Log."
While describing the query you want to generate, you can get data table name autocomplete suggestions with @ mentions. If you don't name specific data tables, Panther AI will automatically suggest relevant tables based on your description.
To use AI-powered query generation:
In the left-hand navigation bar of your Panther Console, click Investigate > Search.
On the left side of the database filter, click the PantherFlow mode toggle.
This will replace the filter expression builder with a natural language input field and PantherFlow code editor.

In the text box above the PantherFlow editor, describe the search you'd like to perform.
Note the current limitations of PantherFlow.

On the right-hand side of the text input box, click the arrow (Generate query).

Review the generated PantherFlow query, making any necessary changes, then click Search.

Creating a Saved Search
While it's possible to create a Saved Search in Search, it's not possible to schedule it (i.e., to create a Scheduled Search).
Creating a Saved Search means you can quickly reuse commonly run searches. Learn more on Saved and Scheduled Searches.
To create a Saved Search:
Create a search by following the instructions in How to use Search.
Under the Add search filter box, click Save As.

Enter values for the fields in the popup modal:
Search Name: Add a descriptive name.
Tags (optional): Add tags. Tags can be helpful to group related searches.
Description (optional): Describe the purpose of the search.
Click Save Search.
See the next section to learn how to open and reuse Saved Searches.
Open and reuse a Saved Search in the Search tool
After creating a Saved Search in the Search tool, you can view and reuse it. It can be opened from the Search page, or from the Saved Searches page.
Open a Saved Search from the Search page:
In the left-hand navigation bar of your Panther Console, click Investigate > Search.
In the upper right corner, click the three dots icon, then Open Saved Search.
An Open a Search modal will pop up, displaying previously saved search.
Find the search you'd like to open, select it, then click Open Search.
The Saved Search will populate in Search.
Open a Saved Search from the Saved Searches page:
In the left-hand navigation bar of your Panther Console, click Investigate > Saved Searches.
Find the search you'd like to open, utilizing the search bar and Filters at the top, if necessary.
In the top right corner of the search's tile, click the three dots icon.
Click View in Search.
You will be redirected to Search, where the Saved Search will populate.
Analyzing Search results
The results of a Search contain a histogram, a table of result events, and summary visualizations.
Search results histogram
The results histogram displays the distribution of events within the search's date and time window, to help quickly contextualize results.

After a search is run, the histogram is shown collapsed by default. You can expand it by clicking the diagonal arrows button in the upper-right corner of the chart. Clicking the button again will collapse the chart.

Interacting with the histogram
To see additional data insights into the counts by log type for any of the time periods, hover over a bar within the chart.

To drill down and create a new search (in a new browser tab) with a time period set to that of one of the histogram bars, click the bar.
This drill down functionality is only available for bars in the table that represent timeframes longer than one minute.
Adding, removing, and reordering fields in the results table
You can customize a search's results table by adding, removing, and reordering columns.
You can also create a new filter directly from the results table, replace filter expressions with a results table value, and explore enrichment data for a results table value.
How to add a column in the Search results table
You can add a column to the Search results table using the Available Fields list on the left-hand side of the table, or from the JSON event view.
It is only possible to add nested fields to the table from the JSON event view.
Add a column to the Search results table from the Available Fields list
In the field list on the left-hand side of the results table, within the Available Fields header, locate the column you'd like to add to the results table.

Only top-level fields are shown in this list. If you'd like to add a nested field to the table, you can do so from the JSON event view.
To the right of the field, click + (the plus symbol).
The field will be added as a column in the results table, and listed on the left-hand side of the table within Selected Fields.
Add a column to the Search results table from the JSON event view
In the results table, click on a row to open the JSON event view slide-out panel.
Locate the field you'd like to add to the results table.
While hovering over the field, click + (the plus symbol).

The field will be added as a column in the results table, and listed on the left-hand side of the table within Selected Fields.
How to remove a column in the Search results table
You can remove a column from the Search results table using the Selected Fields list on the left-hand side of the table, from the JSON event view, or from the table header row.
Remove a column from the Search results table from the Selected Fields list
In the field list on the left-hand side of the results table, within the Selected Fields header, locate the field you'd like to remove from the results table.
To the right of the field, click - (the minus symbol).

The field's column will be removed from the results table, and listed on the left-hand side of the table within Available Fields.
Remove a column from the Search results table from the JSON event view
In the results table, click on a row to open the JSON event view slide-out panel.
Locate the field you'd like to remove from the results table.
While hovering over the field, click - (the minus symbol).

The field's column will be removed from the results table, and listed on the left-hand side of the table within Available Fields.
Remove a column from the Search results table from the header row
In the results table, hover over the header of the column you'd like to remove.
On the right side of the column header, click X.

The field's column will be removed from the results table, and listed on the left-hand side of the table within Available Fields.
How to reorder columns in the Search results table
Reorder the columns in the results table by clicking on a column header and dragging it to the desired position.
Viewing full result events
The results table is loaded, by default, in a compact view. This view displays all log fields, including the often sizable EVENT field, in a single row. To view the EVENT value in this view, scroll horizontally.
To more easily view the full event data, you can use detailed table view or the JSON event slide-out panel. An added benefit of using the slide-out panel is the ability to show or hide Panther fields.
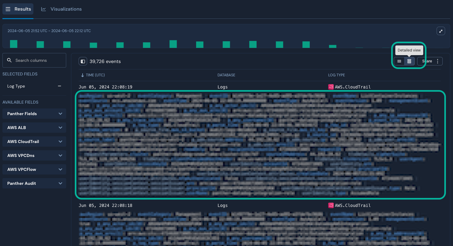
Detailed results table view
The results table can alternatively display logs in a detailed view. This view displays the EVENT field value in a new row below the event's other fields, with text-wrapping.

To enable detailed view, click the toggle button in the upper-right corner of the table:

JSON event slide-out panel
It's possible to view the full event data, in JSON format, by clicking an event row. This will open a slide-out panel on the right side of the browser window.
In the JSON event view, Panther fields are displayed at the top of the JSON object followed by the event fields. You can hide or reveal these fields by clicking the Show Panther fields toggle.

Hovering over fields in the slide-out panel will display icons with which you can perform additional actions, like adding a filter. Learn more in Iterating on a Search.
Search results summary charts
Within the results of a Search, the Visualizations tab displays bar charts for field values, which can help provide quick insights into your data. To view these charts, click Visualizations.

You can also create a filter directly from a summary chart, replace filters with a value from a summary chart, and explore enrichment data for a summary chart value.
How to add or remove summary charts
Add or remove visualizations for event fields using the Available Fields and Selected Fields lists on the left-hand side of the results panel. Adding or removing a field shows or hides the field both as a chart and as a column in the results table.
To add a visualization:
Within the Available Fields list, to the right of a field's name, click +.

To remove a visualization:
Within the Selected Fields list, to the right of a field's name, click –.

How to set the sort order of a chart
To sort results in ascending order (lowest to highest):
In the upper-right corner of a visualization, click the icon with an arrow pointing downward:

To sort results in descending order (highest to lowest):
In the upper-right corner of a visualization, click the icon with an arrow pointing upward:

How to expand or condense the number of values shown in a chart
To view the first 25 values in a visualization, in its lower-right corner, click Show Top 25. If there are fewer than 25 values available, the text will read Show all <number> rows instead. To view only the first five values in a visualization, in its lower-right corner, click Hide additional rows.
Panther AI Search results summary
AI event summaries in Search are in open beta starting with Panther version 1.113, and is available to all customers. Please share any bug reports and feature requests with your Panther support team.
Use of Panther AI features is subject to the AI disclaimer found on the Legal page.
After running a search that generates results, you can view a Panther AI-generated summary of the result events. Watch a full video demonstration of AI Search results summarization here.
AI event summaries are likely to describe the action(s) the log(s) represent, which may include identifying actors, naming resources accessed, making an evaluation of the security risk posed, connecting actions to MITRE ATT&CK tactics, and more. Learn more about Panther AI, including how to configure AI response length and manage AI responses, on Panther AI and Managing Panther AI Response History.
To view an AI-generated summary for the events visible in the results table:
After running a search, in the upper-right corner of the results table, click View AI Summary.

In the slide-out panel, see the summary generated by Panther AI.
The events summarized are the events loaded into view in the results table—by default, this is 25 events. If you scroll to the end of the results table and load more events, then click View AI Summary, a higher number of events will be summarized.

(Optional) In the prompt box at the top of the slide-out panel, ask follow-up questions or direct Panther AI to take some action. These prompts and their responses are preserved in the AI response history. For example:
Who is this user?Create a Panther detection from this activity.Asking Panther AI to create a detection typically yields the best result when the response length setting is Long.
Run a search to see if this user generated any CloudTrail logs today.
Iterating on a Search
Directly from the JSON event slide-out panel and summary charts, you can create inclusive/exclusive filters, replace filter expressions with a results value, and explore enrichment data.
How to create an inclusive or exclusive filter expression from results
How to create a filter expression from the JSON event slide-out panel
In the results table, locate the event row of interest, and click it.
The JSON event slide-out panel will be shown.
In the JSON event slide-out panel, hover over the value you'd like to create an inclusive or exclusive filter expression for.

To create an inclusive filter, click
.To create an exclusive filter, click
.
View the new filter expression in the search bar at the top of the window.
To refresh the search results, click Search.
How to create a filter expression from a summary chart
Within a summary chart, hover over a row value.

To create an inclusive filter, click
.To create an exclusive filter, click
.
How to replace filter expressions with a value from results
How to replace filter expressions with a value from the results table
In the results table, locate the event row of interest, and click it.
The JSON event slide-out panel will be shown.
In the JSON event slide-out panel, hover over the field on which you'd like to pivot.

In the JSON event slide out panel, a field has been hovered over, and the tooltip of a button that has appeared reads, "Replace filters with value." Click the replace icon
.All existing filters are replaced with a filter expression representing only the key/value you pivoted on.
To refresh the search results, click Search.
How to replace filter expressions with a value from summary charts
Within a summary chart, hover over the value you would like to replace filter expression values with.

Click the replace icon
.All existing filters are replaced with a filter expression representing only the key/value you pivoted on.
To refresh the search results, click Search.
How to explore enrichment data for a value from results
How to explore enrichment data for a value from the JSON event slide-out panel
In the results table, locate the event row of interest, and click it.
The JSON event slide-out panel will be shown.
In the JSON event slide-out panel, hover over the value you'd like to explore enrichment data for.

Click the enrichment icon
.In the Lookup Enrichment pop-up modal, use the
LOOKUP TABLEcolumn to locate the row of the enrichment source you would like to explore, then clickView JSON→.
The enrichment entry will be shown.

How to explore enrichment data for a value from a summary chart
Within a summary chart, hover over a value for which you would like to explore enrichment data.

Click the enrichment icon
.In the Lookup Enrichment pop-up modal, use the
LOOKUP TABLEcolumn to locate the row of the enrichment source you would like to explore, then clickView JSON→.
The enrichment entry will be shown.

Sharing a Search
While investigating or threat hunting, it may be useful to share a Search or a results set with your team. To do this:
In the upper-right corner of the results table, click Share:

Select one of the menu options:
Copy link to view: Copies a URL to this specific Search to your clipboard.
(If there are 1000 results or fewer) Download CSV: Downloads a CSV of the results table.
CSV generation for results sets >1000 rows is in open beta starting with Panther version 1.114, and is available to all customers. Please share any bug reports and feature requests with your Panther support team.
(If there are more than 1000 results) Generate CSV: Panther begins creating a CSV file of results (up to 1 GB) asynchronously, noted by a pop-up in the lower-left corner of your Panther Console:

When Panther has finished generating the CSV and it is ready to be downloaded, you will receive a notification. To access the CSV, do one of the following:
On the pop-up notification in the lower-left corner of your Panther Console, click Download CSV.

On the CSV Download Ready notification in your notifications list, click Download CSV. This download link expires after 12 hours—after that time, you can click the Search link in the notification to navigate back to your query, then regenerate the CSV.

Under a "Notifications" header, a "Download CSV" button is circled.
Last updated
Was this helpful?

